安全高效的服务器运维面板
提供便捷的网站管理功能,如域名绑定、申请SSL证书、更改网站配置等
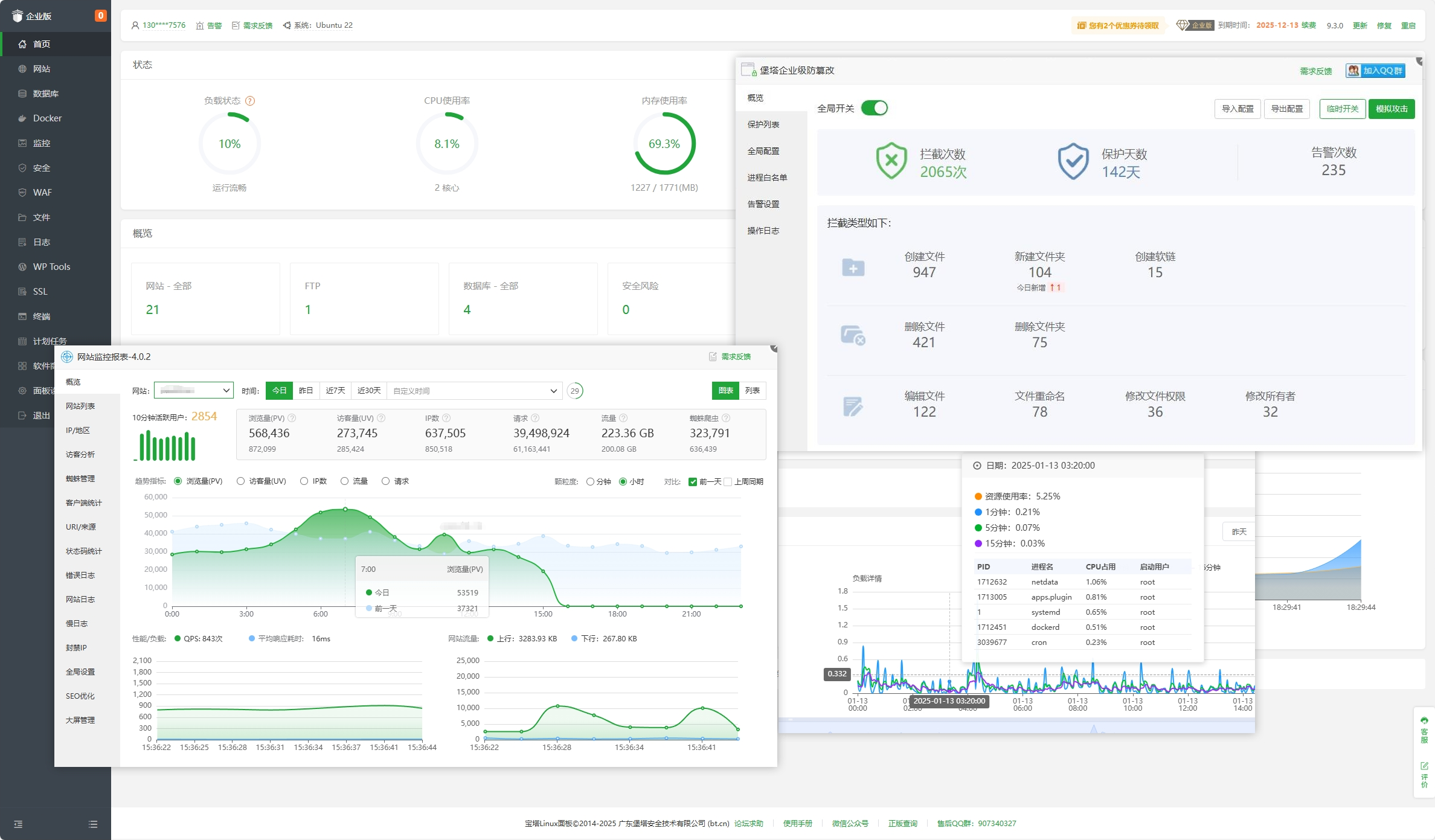
有效应对CC攻击、恶意采集、刷接口等常见攻击和黑客渗透测试行为,为您的业务网站保驾护航
内核版防篡改,用于保护站点内容安全,防止黑客非法修改网页、网站挂马等入侵行为
CPU、内存、磁盘IO、网络IO数据监测,可设置记录保存天数,以及任意查看某天数据
实时用户访问状况,精确统计网站流量、IP、UV、PV、请求、蜘蛛等数据,对接百度平台,自动生成和推送url,sitemap等数据,提升SEO效率
宝塔多用户虚拟主机面板是一个能划分服务器资源当作虚拟主机,给多个不同的用户单独登录的管理面板,每个用户不仅有独立的控制面板管理页面,还支持资源配额,权限分离,每个用户的资源隔离,操作步骤简单,与宝塔面板的使用方式一样。
宝塔邮局模块相比宝塔邮局插件,界面更简洁美观,提供群发邮件、webmail和更多更细致的其它功能。
轻松管理安装PHP、MySQL、web应用防火墙、防篡改、防入侵等应用,一键部署wordpress、discuz、dedecms等
14天免费体验
宝塔Linux面板是提升运维效率的服务器管理软件,支持一键LAMP/LNMP/集群/监控/网站/FTP/数据库/JAVA等100多项服务器管理功能。
包含免费版、专业版所有功能,包含PHP网站安全告警、堡塔防入侵和堡塔企业级防篡改等27款价值27000多元的企业版插件
温馨提醒:Linux 面板企业版为付费版本,绑账号可14天试用,期满则需续费企业版。且安装后无法切换免费版/专业版。if [ -f /usr/bin/curl ];then curl -sSO https://download.bt.cn/install/install_ltd.sh;else wget -O install_ltd.sh https://download.bt.cn/install/install_ltd.sh;fi;bash install_ltd.sh复制命令
1. 使用ssh远程终端工具,如堡塔多机管理-终端连接至Linux服务器
2. 切换到root账户
3. 复制安装命令并将其粘贴到终端中执行安装(大约2分钟左右)
4. 安装完成根据获取的账户密码进行访问宝塔面板
推荐:Debian-12 或 Ubuntu-22 或 OpenCloud-9(腾讯云),Alibaba-Cloud-3(阿里云)
兼容:Debian-10+ Uubuntu-18+ Centos/Alma/Rocky9 OpenEuler20+ 统信20 麒麟V10SP3(龙芯/x86/鲲鹏)
环境兼容详细说明:
主流系统环境兼容列表 、
国产系统环境兼容列表
最低配置: 1核CPU, 512MB RAM
推荐配置: 1核CPU, 1G RAM

联系客服
高新技术企业编号GR201944000059 | 粤B2-20201398 | 粤ICP备17030143号 | 粤公网安备44190002003211号
Copyright © 2025 宝塔面板 | 让运维安全高效(www.bt.cn)广东堡塔安全技术有限公司 © 版权所有宝塔官网正在使用宝塔Linux面板维护管理并由 尊云云服务器 提供支持