云安全监控

“专为10-300台设备优化”
“批量扫描病毒、漏洞、挖矿木马”
“快速定位故障、实时告警”

无需配置 即可开始对你服务器进行 深度资源、安全监控

作为堡垒机批量管理你的服务器SSH终端、面板,操作录像回放,方便审计。

24小时监控,实时发送告警(支持飞书、钉钉、企业微信、邮件)帮助运维人员快速定位故障。立即入群

安装即送1台永久被控

安全监控

  • 漏洞扫描
  • 挖矿木马扫描
  • 病毒扫描结果
  • 病毒扫描任务
  • 病毒扫描白名单

监控服务器

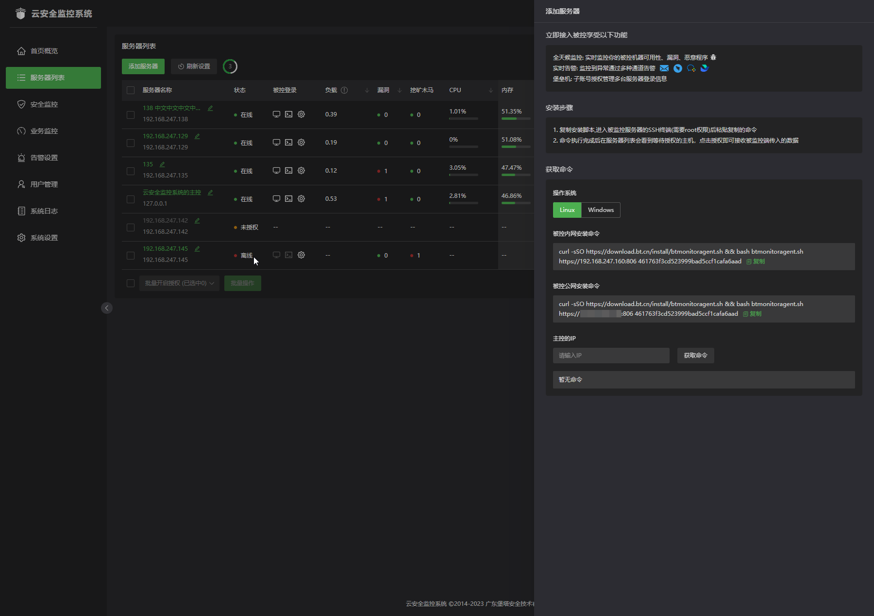
  • 服务器列表
  • 添加服务器
  • 被控面板
  • SSH终端
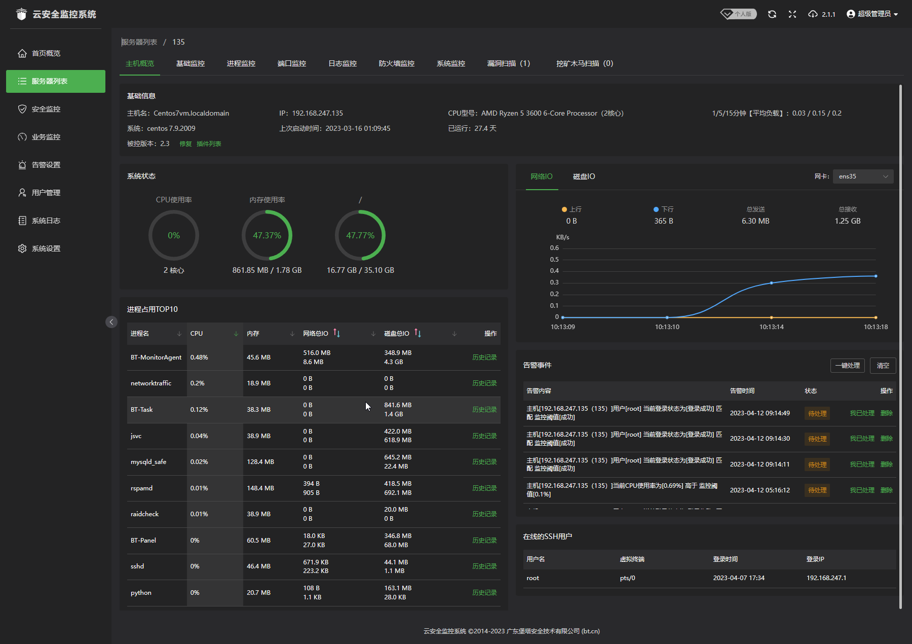
  • 主机概览
  • 基础监控
  • 进程监控
  • 端口监控
  • 日志监控
  • 防火墙监控
  • 系统监控

业务监控

  • HTTP监控
  • 端口监控
  • PING监控

监控告警

  • 告警设置
  • 告警通知方式
  • 设置模板
  • 告警规则
  • 告警模板
  • 编辑模板

其他功能

  • 用户管理
  • 角色管理
  • 系统日志
  • 错误日志
  • 系统设置

联系我们

客服咨询: 查看二维码

商务合作QQ/WX:394030111(简述合作方向内容)

电话(非客服):0769-23030556

周一至周六 9:15~12:30 14:00~18:15(节假日除外)

宝塔交流群(微信扫码):点击查看

联系客服

高新技术企业编号GR201944000059 | 粤B2-20201398 | 粤ICP备17030143号 | 粤公网安备44190002003211号

Copyright © 2025 宝塔面板 | 让运维安全高效(www.bt.cn)广东堡塔安全技术有限公司 © 版权所有宝塔官网正在使用宝塔Linux面板维护管理并由 尊云云服务器 提供支持